AI Central
Breadcrumbs

Data-Based BI Analysis

Intelligent Analysis and Chart Generation

After the business domain is constructed, users can perform visual analysis in the "Data Insights" module.

1. Select Business Domain

  • After entering Intelligent BI, select an existing business domain;

  • The data tables under the domain will be displayed on the left;

  • Supports data table preview, including field names and sample data.

数据-BI分析-1.png
数据-BI分析-2.png

2. Intelligent Chart Generation

  • Enter chart requirements in the input box, supporting natural language queries, such as:

    • "Monthly sales quantity trend analysis for each car model"

  • The system automatically converts the query into SQL based on semantic recognition and generates the corresponding chart;

  • Supports various chart types including bar charts, line charts, scatter plots, etc.;

  • Optimizes and suggests completions for user input, very suitable for business users without technical knowledge;

  • Charts support editing, including title, chart type, XY axis settings, color style, etc.

数据-BI分析-3.png

3. Data Insight Analysis

  • On the right side of the BI interface, click "Insights";

  • The system uses AI to automatically analyze data trends, anomalies, and possible causes;

  • Helps users quickly identify key business issues and supports business decision-making.

数据-BI分析-4.png

My Analysis & Analysis Center

Analysis Publishing and Sharing

After completing analysis adjustments, the analysis can be published and shared.

1. Analysis Publishing

  • Supports publishing analysis to:

    • My Reports (personal visibility);

    • Report Center (organization sharing);

  • Supports setting and selecting analysis categories during publishing.

数据-BI分析-5.png

2. Analysis Sharing

  • Supports settings for:

    • Whether to enable password protection;

    • Access permissions (view only);

    • Expiration time limit;

  • Can quickly share with others via link.

数据-BI分析-6.png

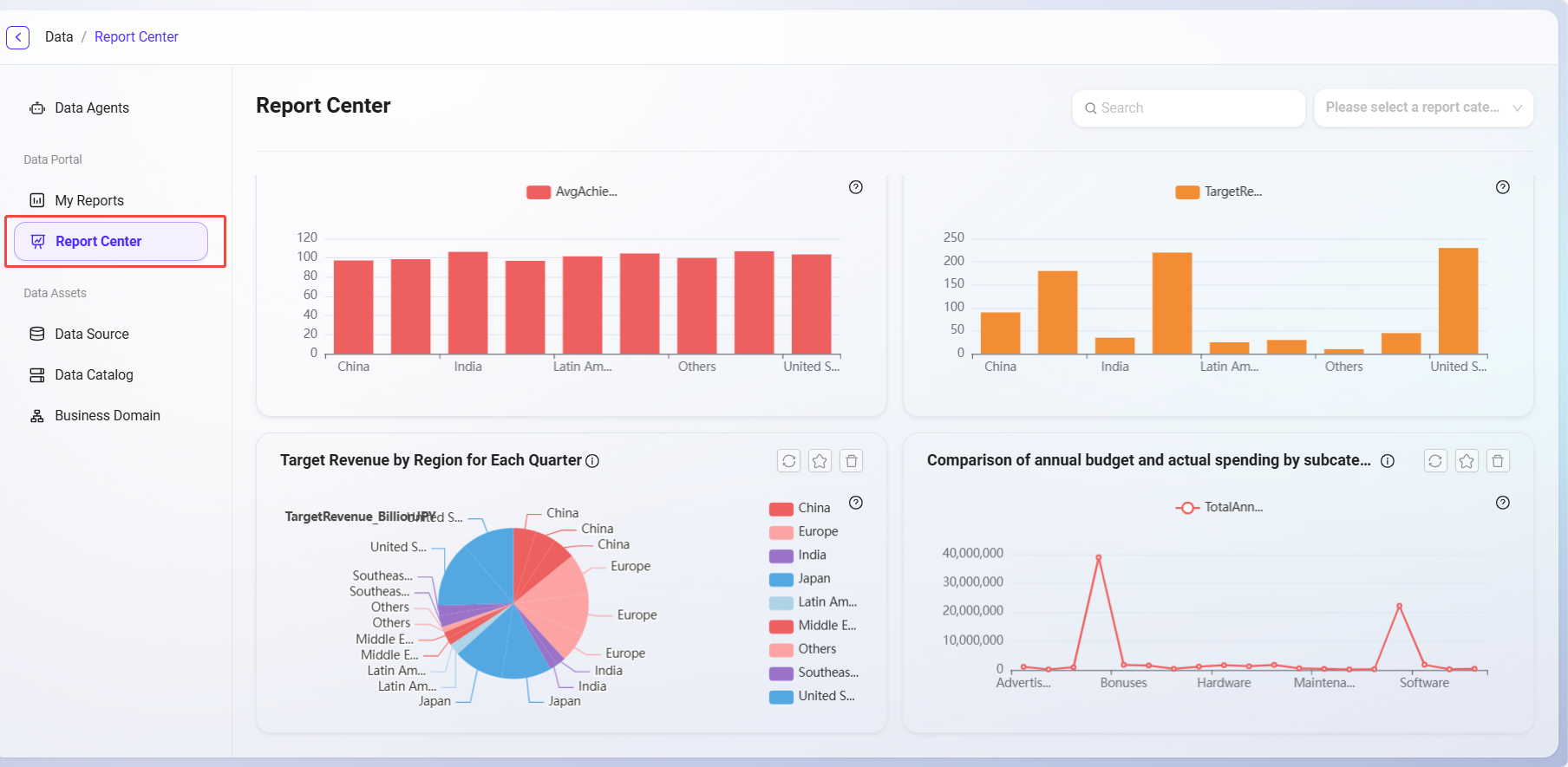
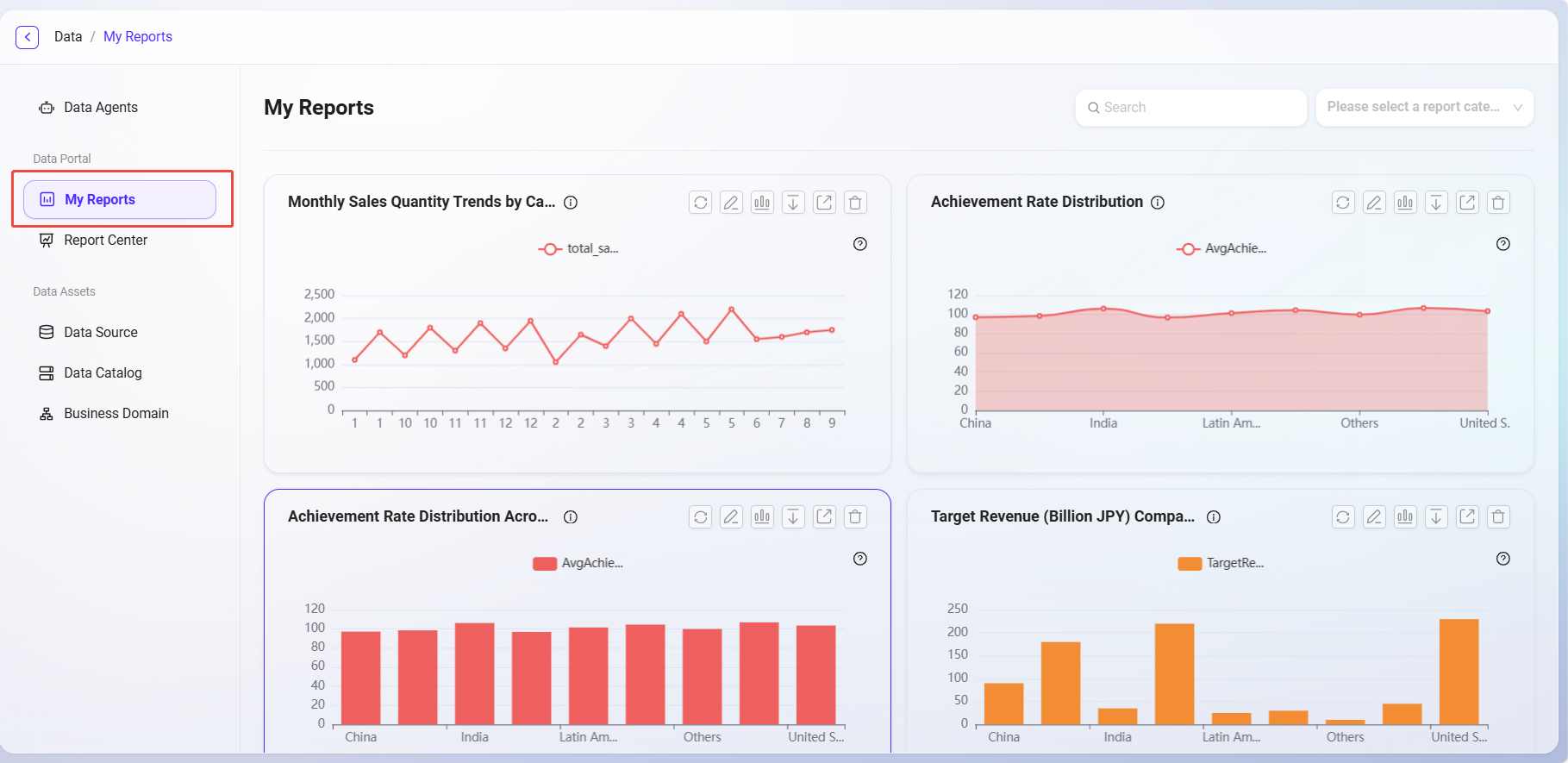
3. Analysis Management

  • In "My Reports", users can edit, rename, share, download, or delete published analyses;

  • The "Report Center" provides a global summary of analyses, supporting category viewing and favoriting.

数据-BI分析-7.png
数据-BI分析-8.png